Video Library
NetApp Cloud Insights

NetApp Cloud Insights

 

NetApp Cloud Insights

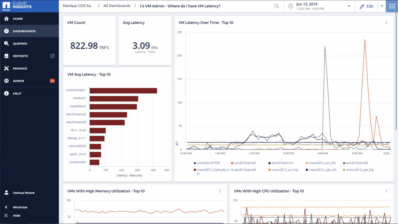
NetApp Cloud gives you complete visibility into infrastructure and applications. With Cloud Insights, you can monitor, troubleshoot and optimize resources and applications across your entire technology stack, whether it’s on-prem or in the cloud.